부산교통공사, 네이버클라우드와 ‘전동차 스마트 예지검수 플랫폼’ 구축

#CBM #LTE_R #네이버클라우드 #부산교통공사 #상태기반유지보수 #실시간모니터링 #전동차 #전동차스마트예지검수시스템 #철도 #철도통합무선망 #클라우드

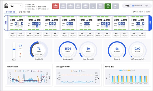
부산 교통 공사가 네이버 클라우드와 협업하고 철도 실시간 모니터링 플랫폼을 상용화한 “전동차 스마트 예지 검수 시스템”에서 디지털 기반 도시 철도 안전 관리 체계 확립을 지원하겠다고 밝혔다.전동차 스마트 예지 검수 시스템은 클라우드 환경에서 열차 운행 기록과 주요 장치의 상태 정보를 실시간 데이터에서 수집하고 머신-러닝을 통해서 잠재 결함 예측 및 즉각 조치가 가능한 상태 기반 유지(Condition Based Mainance, 이하 CBM)플랫폼이다.전차 스마트 예지 검수 시스템은 클라우드 기반의 CBM환경을 실현하고, 네이버 클라우드 플랫폼 공공 기관 전용 존에서 클라우드 환경을 구축했다. 이 시스템은 체계적인 전차의 유지와 안전 관리 때문에 부산 도시 철도 1호선에 우선 적용된다.또 철도 통합 무선망(LTE-R)을 통해서 공공 클라우드에 전송된 전철 데이터는 분석 후, 웹 시각 자료로 나타나고 분석 결과 결함 및 고장 감지할 때 알람이 표시된다. 이를 본 운용자 또는 종합 관제는 열차 운행 상태를 실시간으로 확인하고 기관사와 소통하고 정확한 상황 판단과 의사 결정을 내릴 수 있다. 또 장기간 수집된 열차 데이터와 조치 이력 등을 토대로 비상시의 적절한 대처를 조속히 판단할 수 있다.부산 교통 공사의 한·문희 사장은 “전동차 스마트 예지 검수 시스템에서 도시 철도 안전 관리가 보다 체계적으로 열릴 예정”이라며”앞으로 시민들에게 안전한 도시 철도 이용 환경을 제공하기 위해서 관련 기술 개발을 착실하게 계속한 『 디지털 메트로 』 전환에 앞장 선다”이라고 말했다.네이버 클라우드의 임·태곤 영업 총괄 상무는 “이번 시스템 구축은 국가 정보원의 보안 가이드 라인을 충족하고 1급 보안 시설로 분류되는 철도 관련 시스템에 적용된 “으로 “국내 최초의 철도 모니터링 플랫폼 상용화 사례인 국내 최초의 클라우드 기반 CBM구현을 통해서 부산 교통 공사가 보다 혁신적인 도시 철도 서비스를 제공하도록 지원하는 “이라고 말했다.관련 기사를 더 본다

부산교통공사, 네이버클라우드와 ‘전동차 스마트 예지검수 플랫폼’ 구축 #부산교통공사가 #네이버클라우드와 협업해 철도 #실시간 모니터링 플랫폼을 상용화한 ‘전동차 스마트 예지검수시스템’으로 디지털 기반 도시철도 안전관리체계 확립을 지원한다고 밝혔다. 전동차 스마트 예지검수시스템은 #클라우드 기반 #CBM 환경을 구현하고 네이버 클라우드 플랫폼 공공기관 전용존으로 클라우드 환경을 구축했다. 해당 시스템은 체계적인 전동차 유지보수와 안전관리를 위해 부산 도시철도 1호선에 우선 적용돼 보다 혁신적이고 안전한 #철도 서비스가 제공될 것으로 기대된다.www.venturesquare.net

부산교통공사, 네이버클라우드와 ‘전동차 스마트 예지검수 플랫폼’ 구축 #부산교통공사가 #네이버클라우드와 협업해 철도 #실시간 모니터링 플랫폼을 상용화한 ‘전동차 스마트 예지검수시스템’으로 디지털 기반 도시철도 안전관리체계 확립을 지원한다고 밝혔다. 전동차 스마트 예지검수시스템은 #클라우드 기반 #CBM 환경을 구현하고 네이버 클라우드 플랫폼 공공기관 전용존으로 클라우드 환경을 구축했다. 해당 시스템은 체계적인 전동차 유지보수와 안전관리를 위해 부산 도시철도 1호선에 우선 적용돼 보다 혁신적이고 안전한 #철도 서비스가 제공될 것으로 기대된다.www.venturesquare.net

부산교통공사, 네이버클라우드와 ‘전동차 스마트 예지검수 플랫폼’ 구축 #부산교통공사가 #네이버클라우드와 협업해 철도 #실시간 모니터링 플랫폼을 상용화한 ‘전동차 스마트 예지검수시스템’으로 디지털 기반 도시철도 안전관리체계 확립을 지원한다고 밝혔다. 전동차 스마트 예지검수시스템은 #클라우드 기반 #CBM 환경을 구현하고 네이버 클라우드 플랫폼 공공기관 전용존으로 클라우드 환경을 구축했다. 해당 시스템은 체계적인 전동차 유지보수와 안전관리를 위해 부산 도시철도 1호선에 우선 적용돼 보다 혁신적이고 안전한 #철도 서비스가 제공될 것으로 기대된다.www.venturesquare.net

error: Content is protected !!